Pada kemsempatan kali ini saya akan membahas cara Integrasi Rabbitmq dengan grafana, artinya kita bisa monitoring lalu lintas data di rabbitmq .
Ok langsung saja kita mulai langkah – langkah nya .
- Di sisi Server Rabbitmq
- config di sisi Rabbitmq
rabbitmq-plugins enable rabbitmq_prometheus
- cek via web unutk matricnya
http://localhost:15692/metrics -> localhost bisa di ganti dengan IP server Rabbitmq
2. Setting di sisi Server Prometheus
- job_name: 'rabbitmq'
static_configs:
- targets: ['193.x.x.x:15692','193.3.x.x:15692','193.4.x.x:15692','193.x.x.x:15692']
3. Setting di sisi grafana
Import grafana dashboard dengan code : 10991
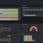
4. Jika berhasil maka akan tampil seperti berikut

